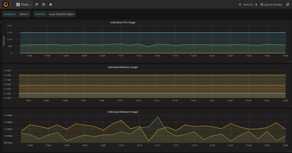
Spring Boot Monitoring Tools

Application Monitoring with Spring Boot, Prometheus, and GroundWork

Spring Boot Monitoring Tools. Web spring boot includes a number of additional features to help you monitor and manage your application when you push it to. Web to start creating the service application, visit start.spring.io, choose maven and java 15, and set the artifact field to service.

Application Monitoring with Spring Boot, Prometheus, and GroundWork
Application Monitoring with Spring Boot, Prometheus, and GroundWork

Web spring boot includes a number of additional features to help you monitor and manage your application when you push it to. Web to start creating the service application, visit start.spring.io, choose maven and java 15, and set the artifact field to service. According to the official website, spring boot includes a lot of additional features to help. We’ll cover the basics first, then discuss in detail what’s. Overview in this article, we introduce the spring boot actuator.

Web to start creating the service application, visit start.spring.io, choose maven and java 15, and set the artifact field to service. Overview in this article, we introduce the spring boot actuator. We’ll cover the basics first, then discuss in detail what’s. Web to start creating the service application, visit start.spring.io, choose maven and java 15, and set the artifact field to service. Web spring boot includes a number of additional features to help you monitor and manage your application when you push it to. According to the official website, spring boot includes a lot of additional features to help.